View your usage and billing history

If you've been yearning to get more visibility into your usage trends and billing history in Materialize, we've got you covered. We’re excited to announce the general availability of the Usage & Billing page in Materialize which this information directly from the Admin section of the Materialize console. On this new console page, you will be able to
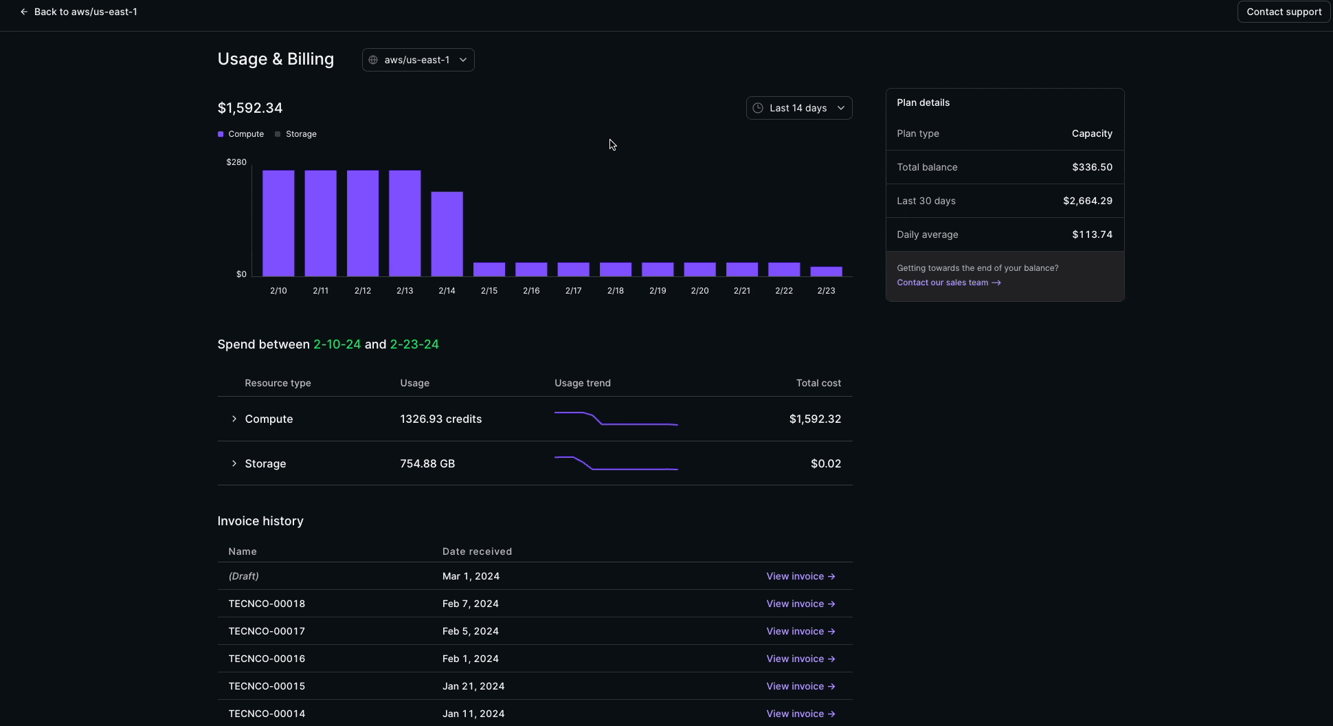
- See your organization's plan and credit balance (if applicable)
- Visualize spend over various time periods, and break it down by region and resource
- View resource-level usage trends over time
- Access your issued and draft invoices
How Usage & Billing works
Accessing the Usage and Billing report is easy. You can access it directly from the Admin section of the Materialize console if you are assigned the Organization Admin role.

At the top of the report you'll find usage trends spanning the past 180 days. You can refine the view to cover the last 7, 14, 30, or 90 days, offering weekly, monthly, or quarterly insights, alongside an average daily expenditure. This helps you monitor and manage your budget effectively as you understand spending patterns over different time periods.
As you hover over individual data points, you will see the cost breakdown by compute and storage for each day. In addition, in the section below it, you can delve deeper into the number of credits consumed for each cluster by region, as well as the amount of storage used. Looking to access your entire invoice history? Simply navigate to the Invoice History section, which provides convenient access to all previous invoices, enabling you to review their details.
Managing your costs and budgeting your spend
Gaining insight into your usage and billing history helps you manage your costs effectively. By analyzing past usage patterns and spend, you can assess if your clusters are sized appropriately for your operational workloads and scale up or down as needed. In addition, this visibility lets you more accurately forecast your budgeting needs to ensure that you have the funds needed to support your growing use cases and objects for your operational data warehouse.
More to come in the console
The console in Materialize is a portal into all of your activities within Materialize, and we’d like to give you more visibility into the system operations as you are using it. We just recently introduced Query History in private preview, and now we’re thrilled to announce the launch of the Billing and Usage capabilities. Stay tuned for more updates, as there's plenty in store for the Materialize console throughout the year.
